في الأسبوع الأول من يونيو، شهد سوق العملات الرقمية مشاركة كبيرة من الحيتان والمستثمرين المؤسسيين في ثلاث عملات بديلة: ETH، وFARTCOIN، وHYPE.
تعكس هذه الأنشطة الكبيرة في الشراء والبيع الثقة في إمكانات نمو هذه العملات ويمكن أن تؤثر بشكل كبير على اتجاهات السوق.
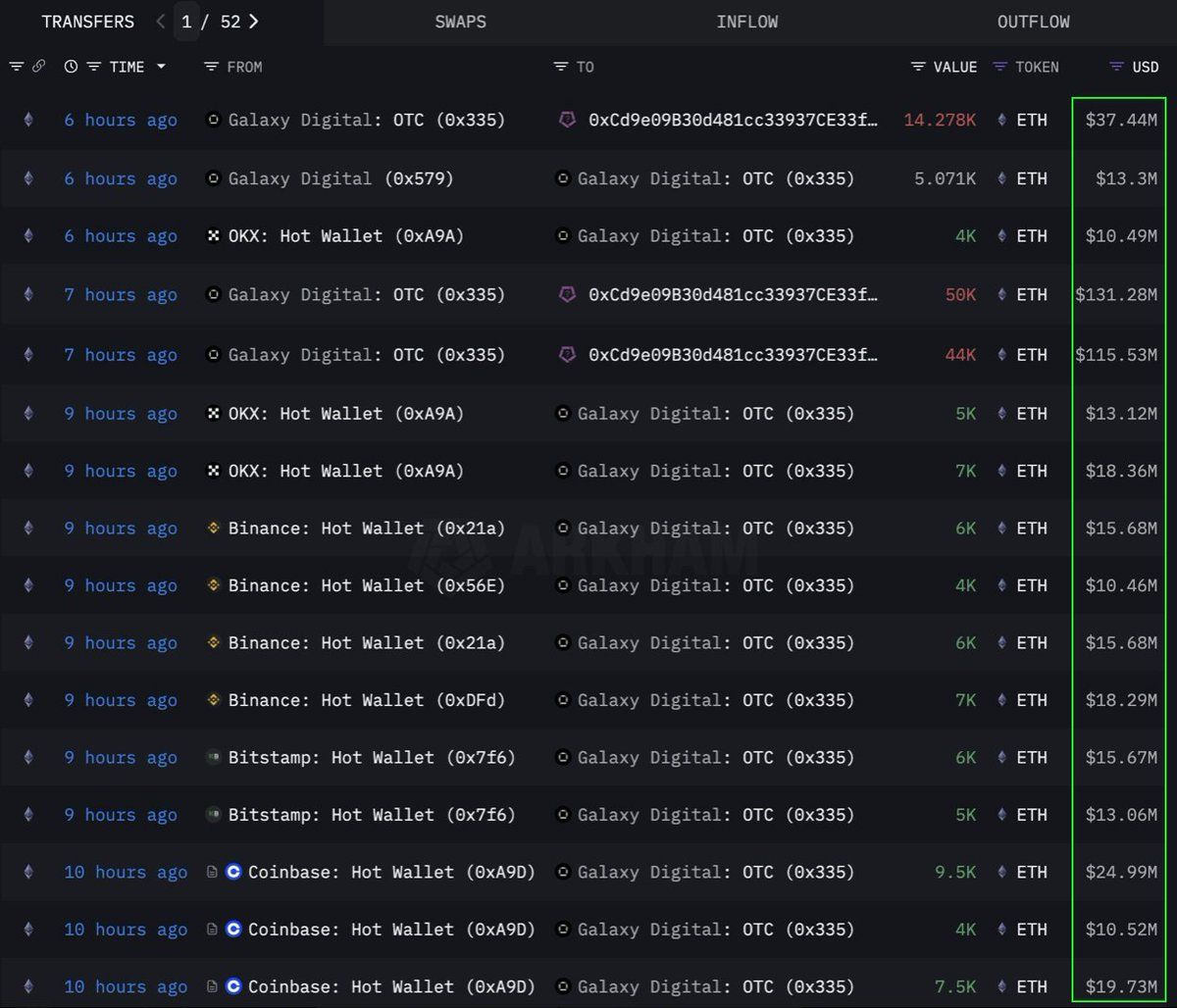
إيثريوم (ETH)
وفقًا لـ البيانات من Lookonchain، قامت مؤسسة أو حوت بشراء كبير الحجم لـ 108,278 إيثريوم (ETH)، ما يعادل 283 مليون دولار، عبر قناة OTC (خارج البورصة). نفذ محفظة Galaxy Digital OTC هذه الصفقة. سحب هذا المحفظة 89,000 ETH (بقيمة 233,5 مليون دولار) من البورصات في الـ 12 ساعة السابقة قبل نقل 108,278 ETH إلى محفظة بعنوان 0x0b26.
حاليًا، تحتوي هذه المحفظة على أصول تقدر بحوالي 365 مليون دولار. غالبًا ما يستخدم المتداولون مثل هذه الصفقات OTC لتجنب التسبب في تقلبات كبيرة في السوق.
يشير ذلك إلى أن هذه المؤسسة تقوم بتجميع ETH بشكل استراتيجي، ربما استعدادًا لارتفاع سعر مستقبلي. شهدت هذه العملة أيضًا أقوى تدفق داخلي لمدة ستة أسابيع منذ عام 2024، مع إضافة 286 مليون دولار الأسبوع الماضي وسط تزايد الطلب المؤسسي.
في وقت كتابة هذا التقرير، يتم تداول ETH بسعر 2,637 دولار، بزيادة 1% خلال الـ 24 ساعة الماضية. وفقًا للمتداول CryptoFaibik، يتحرك ETH داخل نمط مثلث متماثل متعدد السنوات تطور منذ أوائل عام 2021.
“الإغلاق الشهري فوق 3,500 دولار سيؤكد اختراق المثلث متعدد السنوات”، شارك CryptoFaibik .
فارتكوين (FARTCOIN)
فارتكوين، عملة ميم على منصة سولانا (SOL)، تجذب أيضًا اهتمامًا كبيرًا من المستثمرين الكبار. وفقًا لـ البيانات من Lookonchain، قام ثلاثة حيتان بشراء 9,2 مليون فارتكوين في غضون أربع ساعات، بقيمة إجمالية تبلغ 9,5 مليون دولار.
تشير هذه المعاملات إلى أن مجموعة من الحيتان متفائلة للغاية بشأن إمكانات نمو فارتكوين في المستقبل القريب.
في وقت كتابة هذا التقرير، يتم تداول فارتكوين بسعر 1,08 دولار، بانخفاض 4,7% خلال الـ 24 ساعة الماضية. ومع ذلك، لا يزال بعض المتداولين متفائلين للغاية بشأن السعر طويل الأجل لهذه العملة الميم.
هايبرليكويد (HYPE)
هايب، عملة بديلة ناشئة أخرى، لم تفلت من انتباه الحيتان. وفقًا لـ البيانات من OnchainLens، أنفق حوت واحد 6 ملايين دولار على مدى ثلاثة أيام لشراء أكثر من 170,000 هايب. يحدث هذا التراكم العدواني على الرغم من أن هايب لم يتم إدراجها بعد في البورصات الرئيسية.
كما أفادت BeInCrypto، قد يكون الارتفاع الأخير في قيمة هايب بسبب الضجة حول المتداول جيمس وين على هايبرليكويد. مع مشاركة المستثمرين الكبار، يشير هذا إلى ثقة قوية في إمكانات هايب طويلة الأجل. قد يشير إلى طفرة سعرية قادمة، خاصة بعد أن تم إدراجها في بينانس الولايات المتحدة.
في وقت كتابة هذا التقرير، يتم تداول HYPE بسعر ٣٦,٥٩ دولار، بانخفاض ١,٧٪ خلال الـ ٢٤ ساعة الماضية.
إن مشاركة الحيتان والمستثمرين المؤسسيين في إيثريوم، وFARTCOIN، وHYPE خلال الأسبوع الأول من يونيو ٢٠٢٥ هو إشارة إيجابية. يعكس ذلك ثقة قوية في سوق العملات الرقمية. تشير هذه المعاملات الكبيرة إلى استراتيجيات استثمار طويلة الأجل ويمكن أن تكون محفزات لارتفاعات الأسعار القادمة.





